Software engineering metrics monitoring

For data-driven software engineering

Get information on productivity, quality and efficiency to ensure the success of your projects.

Comprehensive engineering metrics dashboard

Track various metrics critical to software development, including code quality, operations efficiency, deployment frequency and bug resolution times, providing a comprehensive view of the engineering process.

Analysis and hands-on recommendations

Our tooltips provide essential information to help you interpret variations, observe improvements, see the impact of your actions and quickly establish links between metrics.

Real-time data analysis

Access real-time engineering metrics monitoring to track your team's progress, make decisions based on relevant data, and seize every opportunity for improvement.

Historical data tracking

Use your historical data to identify and understand trends, enabling you to develop improvement strategies for the future.

What does it look like?

Monitor, analyze, optimize

Unlock the full potential of your software development team with our engineering metrics dashboard. Get real-time data, optimize your processes and increase productivity by monitoring and analyzing key performance indicators at every stage of your project.

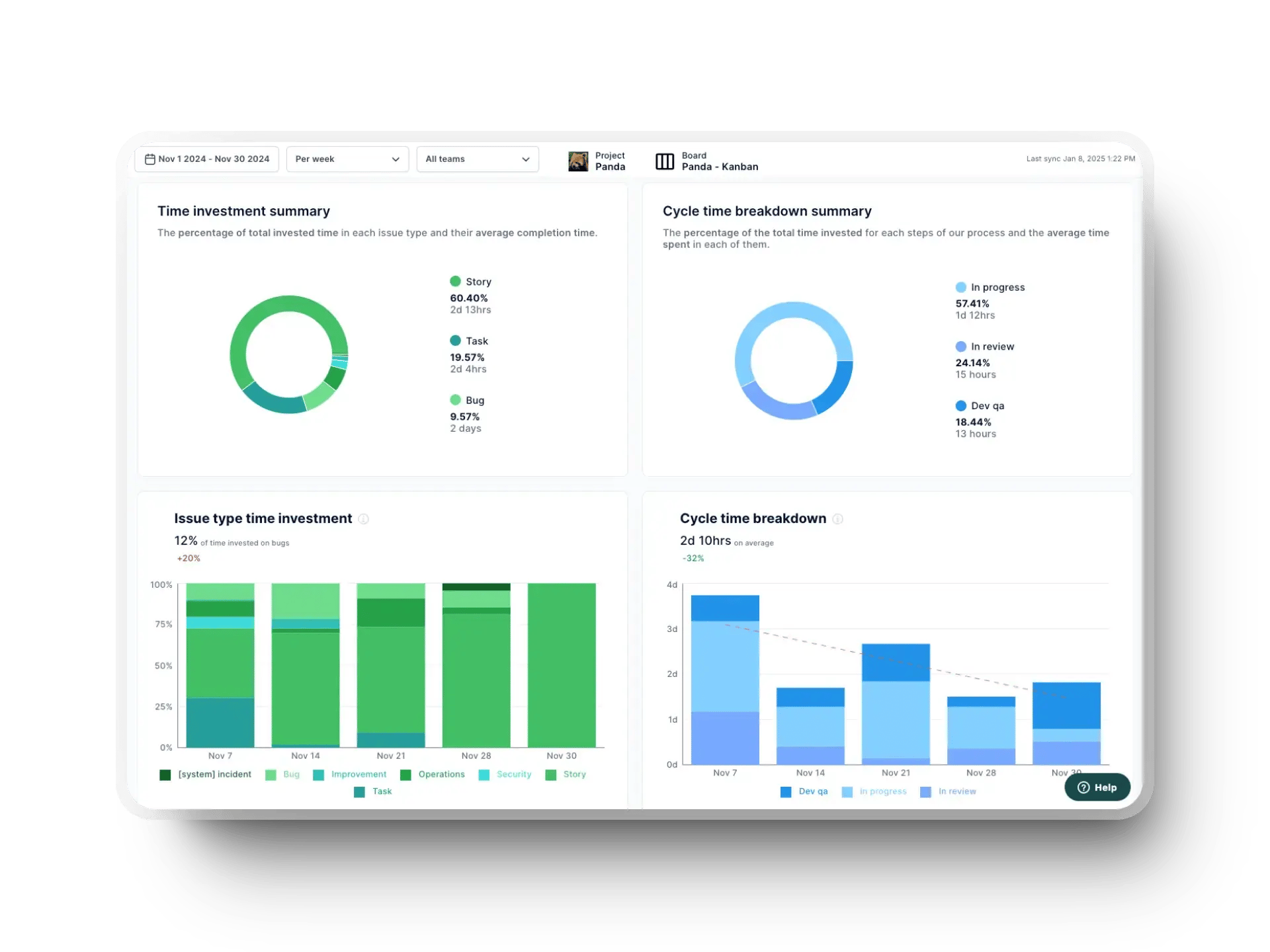
real-time software engineering management metrics in axify
How does it work?

Informed software engineering: metrics that matter

Smart performance indicators for technical teams.

tool-02-2

Integrates with your tools

Connect effortlessly to popular development tools and platforms, such as GitHub, Jira and Slack, to eliminate manual data entry.

  • check-circle Integrations and webhooks for all the tools your team already uses
  • check-circle Up and running in just a few minutes
  • check-circle Historical project data upload
bar-line-chart

Analyze your metrics

  • See all your software engineering metrics in one place with trend indicators
  • Interpret metrics easily with information bubbles
  • Observe changes over different periods and in different teams
  • check-circle Hover over a graph to get more information on the data
  • check-circle Highlight specific areas for improvement and trends
Overview of Axify KPI dashboards and software engineering metrics
bar-chart-square-up

Improve your software engineering

  • check-circle Optimize your software development processes to increase efficiency
  • check-circle Track project progress and resource allocation to meet deadlines and budgets
  • check-circle Contribute to a data-driven decision-making culture by making informed strategic decisions
  • check-circle Drive continuous improvement within your team
  • check-circle Increase productivity, reduce risk and improve user satisfaction
Fictional company logo (1)
Financial Services

We’ve been using Untitled to kick start every new project and can’t imagine working without it.

Avatar
Amélie Laurent
Product Manager, Sisyphus

Frequently Asked Questions

Everything you need to know about software engineering metrics monitoring in Axify.

Axify collects, analyzes, and displays key performance indicators linked to software development processes. It helps teams monitor efficiency, quality, and productivity in real time, enabling them to make more informed decisions.

Axify tracks a variety of metrics, including, but not limited to, DORA metrics, throughput, cycle time breakdown, pull request size, work in progress (WIP), service level expectation, workflow stability, and many other indicators essential to assessing the health and progress of software projects.

By providing visibility into key metrics such as code quality, deployment frequency and team productivity, Axify helps identify bottlenecks and areas for improvement, streamlining workflows and improving overall project efficiency.

No! All your data is simply gathered from your tools.

Absolutely. Whether you're a small business or a large corporation, Axify adapts to your project's specific needs and the size of your team, providing customized information to help each team stay on track.

Yes, Axify is designed to track and forecast the timescales of multiple projects simultaneously, giving you an overview of your development chain and improving strategic planning. Each team has access to its personalized forecasts based on its history.

No two development teams are alike. Let's find out together if Axify is the right solution for you with a short discovery call. We've guided teams of many sizes, settings and industries toward the ideal configuration of their Axify space to equip them with data that works for them.

Axify starts collecting data and presenting dashboards when your integrations are connected. The only exception is team morale, where we wait two weeks before generating the first report to ensure proper data representation and anonymity. Up to one year's data history is available from the first day of use.

It's very simple! First, we'll help you add your team (Axify users and the developers who will receive daily questions) to your organization. Then, we'll guide you through activating various integrations to begin synchronizing data. Once these two elements are in place, you can analyze and improve your processes.

You bet! We integrate customer support into all our plans via our help center or product specialists. Some plans also include a Slack channel dedicated to supporting your team.

Axify only stores the information necessary for its operations. More specifically, this includes a restricted subset of the information offered by the various integrations supported by Axify, such as the title and change history of a Jira item or Azure DevOps work item, the description and list of commits for pull requests, the date of a deployment, or the responses to team morale surveys. Axify does not retain any source code.

You can find our full privacy policy and notice on cookies by clicking here.

Yes! Try Axify free for 14 days. Access all features and integrations. Get support from our team to get you off to a great start. See improvements before you even choose your plan!

Absolutely! Our team is here to help you choose the right plan or adjust your current plan to suit your needs. Whether it's a change in the size of your team or the level of support you want, contact us to change your plan.

You can cancel your Axify plan at any time. Your account will remain active until your renewal date.

Avatar group

Any more questions?

Our team is here to help.

Start your free trial

Find out how Axify can help your development team build a better software engineering culture.