Managing complex engineering projects can create significant bottlenecks for many teams. You're constantly juggling priorities: aligning with business goals, tracking delivery, and ensuring efficient resource allocation.
Without the right software, these challenges slow delivery times, affect productivity and hinder effective collaboration.
You're on the right page to solve these issues.
This article delves into the best engineering management software options for optimizing team performance, automating repetitive tasks, and ensuring that your engineering efforts drive meaningful results.
Let's start with learning what engineering management software is and a complete ranking for you:
|
Tool |
Ease of Use |
Feature Depth |
Engineering Focus |
Overall Score |
|
Axify |
5.0 |
4.9 |
5.0 |
9.8/10 |
|
LinearB |
4.5 |
4.5 |
4.5 |
9.0/10 |
|
Jellyfish |
4.5 |
4.5 |
4.5 |
9.0/10 |
|
Plutora |
3.5 |
4.5 |
4.5 |
8.3/10 |
|
Waydev |
4.5 |
5.0 |
4.5 |
9.3/10 |
|
BQE CORE |
3.0 |
4.5 |
3.0 |
7.0/10 |
|
OpenProject |
4.5 |
4.5 |
3.5 |
8.3/10 |
|
Wrike |
3.5 |
5.0 |
4.5 |
8.7/10 |
|
Asana |
4.5 |
4.5 |
3.5 |
8.3/10 |
|
Deltek |
2.5 |
4.5 |
4.5 |
7.7/10 |
What Is Engineering Management Software?
An engineering management software (EMS) is a solution designed to help engineering managers balance technical execution and business objectives.
Companies using project management practices report a 92% success rate in meeting project objectives.
EMS helps engineering teams with the following:
- Project planning
- Tracking resource allocation
- Effective communication within teams
- Improving delivery operations
That's essential, particularly for complex projects.
Real-time visibility into your operations allows you to streamline processes and reduce bottlenecks.
Don't worry about the ease of use.
EMS platforms have evolved from basic spreadsheets to comprehensive tools that offer extensive features like collaborative design and task automation. The shift to real-time tracking and robust features enables engineering teams to tackle increasingly complex challenges while maintaining efficiency.
Why Your Team Needs Engineering Management Software
We know that mismanagement leads to a slew of problems like:
- Poor team collaboration
- Inefficient resource management
- A lack of real-time data
All this leads to:
- Lack of visibility on the actual work being done or where you spend your efforts
↓ which leads to:
- Not working on the genuinely high priorities
↓ which leads to:
- Increased technical debt that constantly delays deadlines
These issues are among the leading causes of project failure. 47% of Agile projects exceed their budget, miss deadlines, or have unsatisfied customers.
Solution: EMS improves resource availability and helps teams balance workloads.
Businesses that utilize this kind of software experience fewer delays and reduced project failure rates, so they're 2.5 times more successful on average.
That gives you a massive competitive advantage.
Being data-driven and improving insight into project schedules allows you to be more strategic. That means you can discuss trade-offs with management to create better outcomes and higher project success rates. You'll also improve your team's job satisfaction rate, which means you'll attract – and keep – the best professionals.
Pro tip: 52% of people are unhappy with their company's project manager maturity level. A low maturity level also translates to a higher project failure rate of 21%. To avoid that, take our free Team Maturity Assessment. You'll get a team score and valuable recommendations you can implement instantly.
Key Features to Look for in Engineering Management Software
- Performance metrics tracking: You can't manage complex engineering projects easily without a holistic view of your performance metrics. So, you need management software that shows project performance, resource allocation, and timelines in an easy-to-read, centralized dashboard. Besides, tools with real-time data tracking can help you meet project objectives faster.
- Integration capabilities: Software for engineering firms should integrate seamlessly with your existing tools like GitHub or Jira to optimize your engineering team's workflow. Tools that lack integration options lead to miscommunication, poor planning, and inability to set clear goals. Incidentally, these are the three most important causes of project failures.
- Collaboration tools: Effective communication is a pain point in larger teams because there are more people to coordinate. Your EMS must include collaborative design features, team dashboards, and tools that provide real-time visibility into progress. Besides, 25% of professionals say that lacking good collaboration tools prevents them from reaching their goals.
- Data-driven insights: Your EMS should have data-driven reports that help you extract actionable insights. These insights are crucial for strategic decision-making. Companies that leverage data for continuous improvement and project planning are more likely to see success. For this exact reason, 77% of high-performing projects use project management software.
- Security & compliance: Given the sensitivity of project data, your EMS must provide security features that ensure data privacy and compliance with industry standards. Features like secure access to dashboards, encryption, and compliance with regulatory frameworks are critical. 75% of companies consider cloud security a primary concern, making this a non-negotiable feature in your EMS.
Top 10 Engineering Management Software Solutions for 2024
Now you know why you need engineering management software and how to assess its features. Let's see the best options on the market.
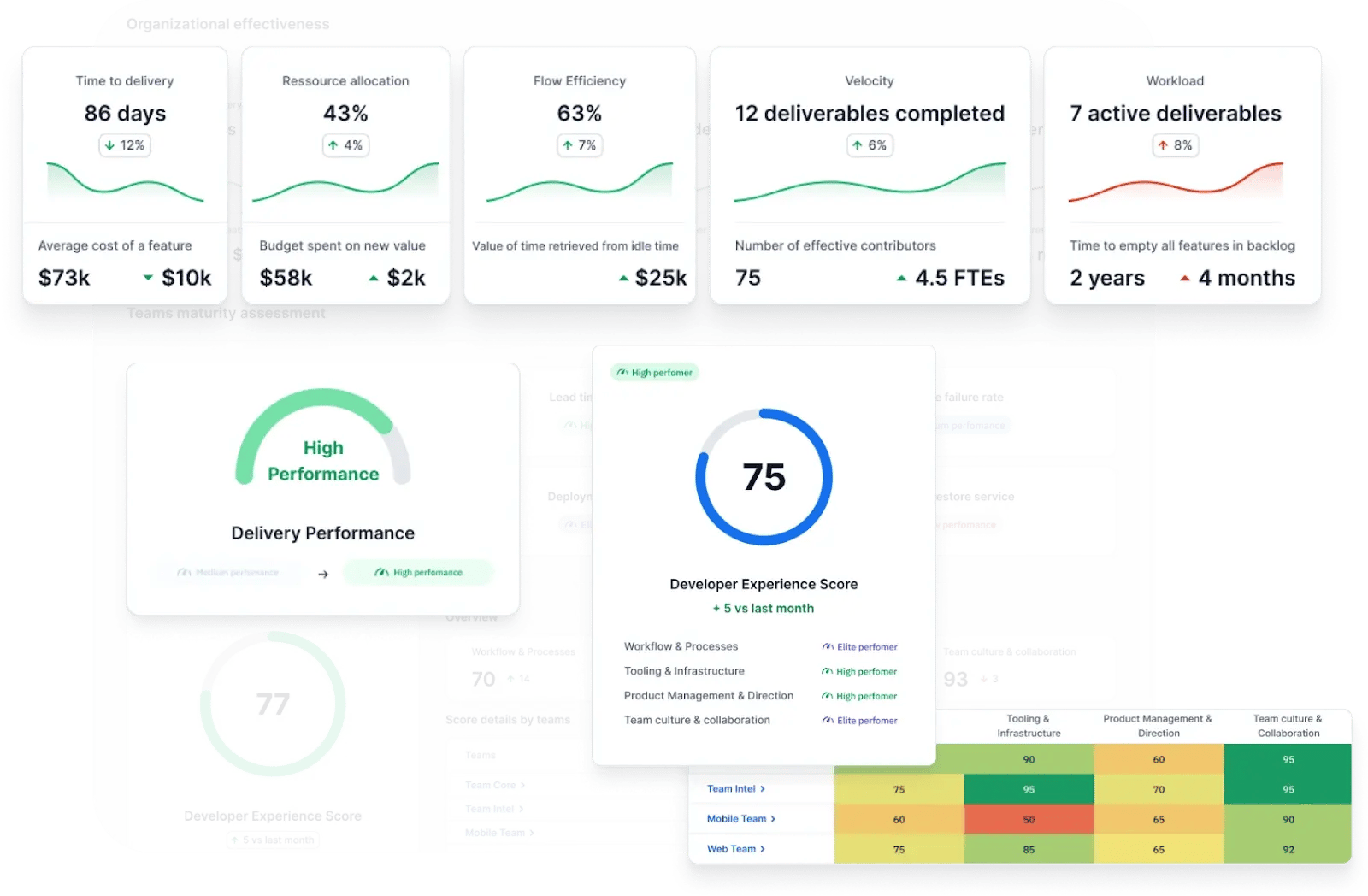
1. Axify: Best Overall for Engineering Management
Your EMS should help you turn metrics into insights that improve project performance and reduce bottlenecks.

This powerful tool gives you a comprehensive view of software development, tracking key engineering metrics, resource allocation, and team morale. It offers insights for engineering leaders, product managers, and operations professionals.
User reviews note its ease of use and flexibility. Some customers would also like to see how Axify calculates real-time results. However, they agree that Axify's top-notch customer support team always clarifies their questions.
Key Features:
- DORA metrics dashboard: Real-time tracking of all four DORA metrics to improve performance.
- Value Stream Mapping: You can visualize and optimize workflows to reduce bottlenecks.
- Organization-wide insights: Axify's engineering dashboard provides comprehensive data across all teams and projects, helping you compare team performance and identify areas for improvement.
- Software delivery forecasting: Receive delivery date predictions by analyzing historical data and current team performance. This will help you reassess your goals and set your priorities better.
- Daily Digest: The feature improves team collaboration and makes the work visible. You will see your current work in progress, with all your bottlenecks and priorities. That way, you can unblock the workflow and even organize more productive daily standup rituals based on that data.
- Goals and reporting: Monitor your objectives and key performance indicators to align your teams and support continuous improvement. Here's where you can set customizable metrics like NPS scores or the number of users per month.
- Excellent integrations: Axify integrates with tools like Jira, Azure DevOps, GitHub, and GitLab, importing your project management structure. That means you'll get an overview of your software development process. The benefit is that you can optimize your workflows and deliver faster.
- Good data security: Axify implements best practices and works with trustworthy third-party firms to test that security. They also have SOC2 Type 1 and Type II certifications.

Alt text: Value Stream Mapping in the Axify dashboard
2. LinearB: Good Workflow Automation and Developer Productivity
LinearB is a tool built for software engineers that actually helps you make sense of how your team is doing. It tracks your workflows and turns that data into clear steps to boost delivery, keep quality high, and support better decision-making.
Here are the key features you’ll find useful:
- You’ll spot blockers and bottlenecks early with real-time visibility into team activity.
- Automations help you cut down delays and get through review and deploy steps faster.
- You'll improve project progress forecasting with solid data on delivery patterns.
- AI-based orchestration tools help you track code written by bots so you don’t lose sight of quality.
- You can compare teams and processes to improve how your software development teams work day to day.
- Devs stay in flow more with less manual overhead and faster feedback loops.
Downside: LinearB clones repositories for analysis, raising privacy and security concerns for some teams. It also relies heavily on Jira for tracking, which may not provide the comprehensive view some teams need. Their limited incident management leads to them having poor DORA metrics instrumentation. Besides, one user reported the support isn’t always quick to respond. If you're relying heavily on clean metrics for software engineering management, that could be frustrating.
3. Jellyfish: Good Business Goal Alignment
Jellyfish is a tool that helps you see exactly where your engineering team’s time goes and how that work lines up with your goals. It connects to the tools you already use and gives you data you can actually use to guide decisions and ensure proper software project management.
Here are a few things you’ll be able to do with it:
- Keep a close eye on project progress with real-time updates so you’re not left guessing where things stand.
- Dig into how your resources are split across projects and make changes when something’s out of balance.
- Get automatic tracking through your existing tools without wasting time on manual entry.
- Compare team output, spot slowdowns, and highlight wins with clear performance trends over time.
- Use a centralized dashboard to view key engineering metrics that help you focus your planning.

Downside: There’s no native desktop app for MacOS, Windows, or Linux, which might bug you if you prefer a full desktop experience instead of always working from a browser. This tool is primarily focused on leadership and unsuitable for hands-on roles like developers. It requires significant organizational admin adjustments, which can be cumbersome for smaller teams.
4. Plutora: Good for Release Management
Plutora is a release management tool that helps you keep software delivery moving without the usual chaos. It brings your planning, testing, and deployment steps into one place so you can reduce confusion and keep timelines under control.

You’ll also find this setup useful if you’re juggling complex workflows or working with Agile project management teams that need more structure without losing speed.
Here’s what you’ll find helpful inside Plutora:
- Organize every release with templates you can tweak to match your project plans.
- Manage test environments more smoothly by making sure setups are ready when your teams need them.
- Coordinate deployment activities with fewer missteps, thanks to tools built for clear execution.
- Use built-in analytics to monitor delivery flow, catch delays early, and get solid insights into project performance.
- Keep track of changes and approvals with one view that covers technical updates and business needs.
Downside: The interface can feel overwhelming if you’re not used to software project management tools. If you're looking for something with a simpler layout or for teams outside of IT, this might take extra time to learn.
5. Waydev: Good Team Productivity and Performance Metrics
Waydev is a software engineering intelligence tool that helps you understand how your team works by breaking down activity across code, pull requests, and tickets. It skips manual input and goes straight to the source (your tools) by giving you clear reports and better ways to manage performance.
Here’s what makes Waydev stand out:
- Get a full view of DORA metrics so you know how fast and how frequently value reaches users.
- Dig into your cycle times to figure out where delays creep in and how you can fix them.
- Pull request tracking gives you detailed stats on review time, comments, and commit history to improve how code is reviewed.
- Build custom dashboards with the metrics that matter to you so you can help your entire team stay aligned with goals.
- Use resource allocation insights to fine-tune how engineers are spread across projects and plan smarter for future projects.

However, this engineering software has received mixed reviews.
For example, many users highlight it as expensive software. They also noted limited features, such as insufficient pull request statistics and a lack of granular reporting. Besides, some users encountered performance issues, including slow loading times and errors during setup.
Downside: Waydev packs in a lot of advanced features. If your team’s workflows are simple, it can feel like overkill and take more time to set up than it’s worth.
6. BQE CORE: Business and Project Management Built for Professional Services
BQE CORE is a project management platform built for architecture, engineering, and service firms that want everything in one place, such as time tracking, billing, reporting, and project oversight. The goal is to help you run more efficient projects while staying on top of your numbers and team performance.
Here are the features you’ll work with:
- Keep your projects on track with real-time dashboards that combine schedules, budgets, and team activity in one view.
- Automate your time and expense tracking so you spend less time logging and more time doing the work.
- Billing gets easier with invoice templates you can tweak, plus options for digital payments that speed up how fast you get paid.
- Use the built-in reporting tools to create detailed summaries and advanced reporting dashboards that give real visibility into business metrics.
- Take control of your work on the go with mobile access that lets you track time, view tasks, and manage projects from your phone.

Downside: The interface can feel slow, especially when moving between different parts of the platform. This feedback is echoed by some users — especially when managing large datasets or moving across modules. Also, BQE is customizable, but the flexibility can be limiting for firms with highly unique or niche workflows.
7. OpenProject: Open-Source Project Management with Agile and Classic Flexibility
OpenProject is a platform that helps you handle every phase (from planning to delivery) using both structured and Agile methodologies. Whether you're managing a fixed timeline or working with changing priorities, it’s built to support your style of work.
Here are some features that make it worth a look:
- Use interactive Gantt charts to build out project plans, set deadlines, and visualize dependencies in one place.
- Plan sprints, manage backlogs, and run boards that keep your Agile teams moving without losing clarity.
- Track every task and issue with built-in task management features that simplify assignments and updates. Still, the user interface for task management is not as intuitive as some modern tools like Asana or ClickUp. It’s powerful, but not beginner-friendly.
- Log time directly within tasks and get full cost reports to keep your project budgets in check.
- Improve collaboration among team members with shared timelines, document sharing, and discussion tools to keep everyone aligned.
Downside: Even with regular updates, the system can still run into bugs. For example, some users report performance lags or UI inconsistencies, especially when using Gantt charts or switching views quickly. That might interrupt your workflow, especially if you’re juggling multiple large-scale projects and need smooth performance every day.
8. Wrike: All-in-One Project Management Built for Flexible, Fast-Moving Teams
Wrike is a cloud-based platform that helps you organize work, manage timelines, and improve how your team collaborates. It’s built for project managers who want control over complex work without slowing teams down.
Here are a few standout features you’ll regularly use:
- Create and adjust plans using interactive Gantt charts and Kanban boards to match your preferred project management methodology.
- Keep your team balanced with workload views and personal timesheets that help prevent burnout and improve task visibility.
- Enable seamless communication through live updates, shared dashboards, and built-in document collaboration so everyone stays on the same page.
- Customize workflows to match how your team works, whether you're handling IT tickets or engineering change requests.
- Track time and budget at every step to stay within limits and protect project profitability.

Downside: Wrike gives you a lot of options, but that also means setup can be overwhelming at first. The interface may feel crowded, especially if you’re not used to platforms with so many comprehensive features right out of the gate.
9. Jira: Flexible Work Management with Smart Features for Fast-Moving Teams
Jira is a project management platform developed by Atlassian. It can help you plan, track, and manage your work quite efficiently. As a side note, it was initially created for software development teams, but now Jira has evolved to support various project management methodologies. That means it works great in diverse industries.
The key features you may like include:
- Agile project management: Works great for Scrum, Kanban, and other Agile methodologies. Use it for customizable boards to visualize workflows, manage backlogs, and plan sprints effectively.
- Issue and bug tracking: Jira excels in tracking issues and bugs. This feature ensures transparency and accountability in addressing project challenges.
- Integration capabilities: There are over 3,000 app integrations available in Jira. That means you can improve collaboration and workflows because you’re consolidating all essential applications into a single platform. It’s a great way for minimizing context switching, too.
- Advanced reporting and analytics: Jira has some solid reporting tools that give you insights into project progress, team performance, and potential bottlenecks. These analytics support data-driven decision-making and continuous improvement.
![]()
Downside: Due to its extensive feature set and customization options, Jira can present a steep learning curve for newcomers. Initial setup and configuration may require significant time and effort. Some users have also reported that Jira's performance can degrade when handling large volumes of data or complex queries.
10. Deltek: Business Management Software Built for Project-Driven Teams
Deltek is a software platform built to support the full cycle of project-based work, from planning and execution to financials and client management. It’s especially helpful if you're part of a firm that handles large contracts, detailed budgets, and client-heavy operations.
Here are a few features that help you manage it all:
- Plan and track every stage of your project using tools that help you stay aligned with timelines and deliverables.
- Allocate your staff and resources efficiently to avoid overbooking and keep your engineering team's resource management in check.
- Manage budgets, expenses, and invoices while generating accurate reports to monitor performance and keep finances steady.
- Keep client details organized with customer relationship management tools built into the platform.
- Use built-in reporting tools to understand what’s working and spot gaps before they grow into bigger problems.

Downside: The interface isn’t the most intuitive. If you’re looking for quick setup or a smooth layout, expect a steeper learning curve, especially when juggling complex project management needs.
How to Choose the Right Engineering Management Software
- Assess your team's needs: Before selecting an engineering project management tool, evaluate your team's size, task lists, and the most relevant performance metrics. According to the State of the Agile Report, the main ways to improve agility would be to track cycle time (according to 34% of respondents) and value stream (according to 44% of respondents). As a side note, Axify excels in tracking those metrics. Besides, ensuring the tool can meet your resource-tracking needs is crucial. Don't forget to assess pricing structures and additional resources, like invoicing capabilities.
- User experience and onboarding: Evaluate the user-friendly interface and how quickly your team can onboard. Tools with intuitive interfaces reduce the learning curve and boost adoption. The quicker the onboarding, the faster your team can start realizing value. This also increases DevEx.
- Recommendations and practical insights: Choose tools that offer data-driven insights and provide recommendations to improve your project timelines and business processes. These insights should align with your business goals to deliver measurable value.
- Vendor support and resources: Consider the level of support provided by the software vendor, including access to resources and customer support for your project demands. The best vendors offer ongoing guidance to ensure your team maximizes the tool's capabilities. Look at their other client relationships to get more insights.
A tool with strong, Agile project management capabilities helps you stay flexible while keeping delivery on track. Plus, having a responsive support team means you’ll get timely help whenever issues come up or new features roll out.
Common Challenges in Implementing Engineering Management Software
- Resistance to change: One of the biggest hurdles is team resistance to adopting new tools. Employee resistance is the leading cause of failed changes, accounting for 39% of failed transformations. Poor management support is the second cause, accounting for 33% of failures. Many teams find adapting to new processes and software challenging, especially when there's a steep learning curve. Overcoming this requires strong leadership and gradual onboarding strategies.
- Integration issues: Integrating new project management tools into your existing tech stack can cause disruptions if not appropriately handled. The problem is 89% of companies report difficulties with tool integration, leading to inefficiencies and data silos. To avoid this, choose software that offers flexible integration options to ensure a smooth transition.
- Data overload: Managing large volumes of data can be overwhelming, primarily if the tool doesn't provide actionable insights. Your engineering management software should filter and present relevant metrics clearly to avoid drowning in data and ensure teams make informed decisions.
Using Agile methodologies helps you move faster while keeping priorities clear and flexible. A single platform with essential tools improves communication among team members and gives you access to everything from task tracking to employee performance reports.
If you're looking to save on costs, there are affordable project management solutions that still deliver all of this without cutting corners.
Wrapping Up
Choosing the right engineering management software is essential for improving team performance, aligning engineering tasks with business goals, and fostering a collaborative environment. The right tool enhances resource management and project performance and drives continuous improvement by providing actionable insights.
As you evaluate your options, consider your team's needs, integration capabilities, and vendor support to find the best tool for your workflows.
Axify is your best solution because it has real-time, intuitive dashboards for engineering managers. We show you key engineering metrics, help you optimize resources, and offer actionable recommendations to improve team maturity. We also take security very seriously.
Ready to take the next step? Book a demo with Axify today and experience the difference for yourself!
Frequently Asked Questions
1. What are engineering management systems?
Engineering management systems help teams plan, track, and optimize engineering workflows—combining project management, resource allocation, and performance tracking in one place.
2. What is PM software used for?
Project management (PM) software is used to organize tasks, assign responsibilities, track progress, manage timelines, and collaborate across teams to deliver projects efficiently.
3. What do software engineering managers do?
Software engineering managers guide development projects from start to finish and make sure everything meets deadlines and quality levels. This job requires managers to focus on technical knowledge, leadership, and planning.
4. What are the 5 types of Engineering Manager?
You’ll usually fall into one of five roles: Tech Lead EM, Team Lead EM, Delivery EM, Product EM, or Lead of Leads EM. Each focuses on a different mix of team needs, product delivery, and strategic planning.
5. How to write an engineering management plan?
Start by explaining the purpose of your project and its top-level goals. Then connect that with related plans, like risk management or procurement, to show how your strategy supports improved project outcomes.